Showing 94 of 94on this page. Filters & sort apply to loaded results; URL updates for sharing.94 of 94 on this page
Python para análisis de datos: Manipulación de datos con pandas, NumPy ...
Lilian Martinez Gamarra - Analista de datos | Python | Scala ...
Repaso de Lógica y Funciones en Python Intermedio - 01B - Studocu
Salario Analista de Datos en LATAM 2026: ¿Cuánto Gana?
Analista de datos (Data Analyst) | Buenas, Alguien tiene experiencia ...
Analista de datos (Data Analyst) | Para ser jr en análisis de datos ...
Python para Ciencia de Datos: Procesamiento y Manipulación • Natalia ...
Estadística y Análisis de Datos | Hola, buenas noches | Facebook
Analista de datos (Data Analyst) | Hola, soy ingeniero industrial y ...
Javier Garcia - Analista de Datos en Ecosistemas Complejos | 40 ...
Aprender EDA: Análisis Exploratorio de Datos aplicado
PYTHON PARA INGENIEROS: Python II. POO 3.1.9 Resumen de sección y 3.1. ...
Syed | Analista de datos y desarrollador web (@Syed85409726281) / Posts / X
Curso gratis de Inteligencia artificial con Python Enlace: https://lnkd ...
Base de Datos vs Data Warehouse vs Data Lake vs Lakehouse
FINCAD lanza el innovador paquete de herramientas Python para el ...
Hacer el desarrollo del panel de excel y el análisis de datos de excel
Clases particulares de Python Burela - 1 profes
Analista de datos (Data Analyst) | Que tan bien está usar linux o ...
Analista de datos (Data Analyst) | Llevo meses desempleada y estoy a ...
Actividad 2: Aplicaciones de Excel y Python en Ingeniería - Studocu
Especialista de Datos - Monterrey, N. L. - Indeed.com
Seré tu experto en ingreso y análisis de datos precisos
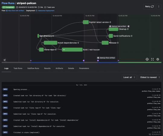
PIPELINE DE IA CON PYTHON Y PREFECT - RedUSERS
Desiree Soto - Consultoría en ciencia de datos | LinkedIn
Analista de datos (Data Analyst) | Buenas, que me recomiendan hacer una ...
Arquitecto de datos sap datasphere/sac – híbrido - Anuncio Abril 2026 ...
Salesloft busca Ingeniero de Datos Senior | Vacantes Remotas
Descargas Google Drive | Les comparto un curso para analizar datos muy ...
📚Curso de Análisis de Datos... - Facultad de Ciencias - UNP | Facebook
Rudell Rudecindo R. - Ingeniero Civil Mecánico | Gestión de proyectos ...
Resumen de Python: Conexión con PostgreSQL | Driver psycopg2 🐍 ...
Visualización de Datos: Guía Completa con Tipos de Gráficos 2026
Analiza, visualiza y automatiza tus datos con python, sql, power bi
🚨 ¿SIGUES USANDO EXCEL COMO PRINCIPIANTE? 🚨 Es momento de dar el salto ...
Apuntes de Diseño y Análisis de Algoritmos - UNAM (Sem. M. en C.) - Studocu
COMUNIDAD de EXCEL y POWER BI | Facebook
Academia de Ciencia y Tecnología PROGRAMA AYMA-TEC Es un programa ...
Ciberseguridad CEH v13: Frenando ataques críticos de IBM - Instituto ...
Conoce cuál es el curso gratis de programación que está en Microsoft y ...
Tutorial seleccionar columnas con Python Pandas | DataCamp
Structural Tech - 👨🏻💻 Análisis y Diseño de Edificaciones... | Facebook
Diego Poveda Crisosto - Estudiante de Ingeniería Civil Industrial ...
Tableau cuenta con varios componentes que permiten trabajar con datos ...
Después de ver muchos proyectos de analítica en empresas, hay 3 errores ...
jaystah | Aprendiendo Base de datos, Ciencia de datos, MySQL en LabEx ...
T604 Proyecto Final: Análisis de Confiabilidad en Maquinaria Industrial ...
Gonzalo N. Galindo - Tecnología en Análisis y Desarrollo de Software ...
Los Muros del Lenguaje Filósofo: Ludwig Wittgenstein. "Los límites de ...
Análisis de Kimberly-Clark (KMB): ¿Vale la pena comprar por sus ...
SQL para Data Science: aprende a consultar, limpiar y analizar datos ...
Lisandro Torres - Data Engineer | Python · SQL · ETL Pipelines ...
Introducción a DuckDB: Una alternativa ligera y poderosa para análisis ...
Pakeeza E., ¿Tienes dificultades con Python? ¡Aprende paso a paso con ...
🤔 ¿𝗦𝗮𝗯𝗶́𝗮𝘀 𝗾𝘂𝗲 𝗽𝘂𝗲𝗱𝗲𝘀 𝗺𝗲𝗱𝗶𝗿 𝗹𝗮 𝗿𝗮𝗱𝗶𝗮𝗰𝗶𝗼́𝗻 𝘀𝗼𝗹𝗮𝗿 𝗰𝗼𝗻 𝗽𝗿𝗲𝗰𝗶𝘀𝗶𝗼́𝗻 ...
Excel AI
Lanzan curso gratis para 2.000 jóvenes, periodistas y emprendedores que ...
#dataengineering #etl #python #postgresql #docker #github #sql # ...
📚 La... - Universidad Nacional del Altiplano Puno | Facebook
#dataanalytics #powerbi #python #datascience #machinelearning # ...
#dataanalyst #python #powerbi #cloudcomputing #galeo #techjobs # ...
Unidad-5-Creacion-y-consulta-de-Bases-de-datos-relacionales3.pdf
#guayaquil #negociosecuador #pymes #rentabilidad #eficienciaoperativa # ...
#flask #python #sqlite #ollama #llama3 #fullstack #productividaddigital ...
MNE-Python Coregistration | PDF
Formate en geomática y análisis geoespacial durante el primer semestre ...
#dataengineering #python #powerbi #mysql #apis #vscode #etl #usach # ...
Geocaj Perú - 𝐓𝐀𝐋𝐋𝐄𝐑 𝐆𝐑𝐀𝐓𝐔𝐈𝐓𝐎: Análisis y procesamiento de... | Facebook
Cursos "Matlab" y "Phyton" gratuitos para pre-colegiados - Colegio ...
#python #econometría #macroeconomíaperú #var #svar #seriestemporales # ...
Modulación Delta Adaptativa: Un Análisis Profundo