Showing 120 of 120on this page. Filters & sort apply to loaded results; URL updates for sharing.120 of 120 on this page
Pyroscope Entertainment | Fort Wayne IN
Pyroscope Entertainment added a... - Pyroscope Entertainment
RiverDrums 2024 - Pyroscope Entertainment Fire Dancers and Drummers ...
Pyroscope Entertainment - Check out this FIRE photo of OG Nick Shifley ...
Pyroscope Entertainment - YouTube
Pyroscope Entertainment - Home | Facebook
Pyroscope Entertainment @ Ambrosia Orchard, ft. Eli Kahn Music - YouTube
3 Best Entertainment Companies in Fort Wayne, IN - Expert Recommendations
Pyroscope
🛶 Replacing Pyroscope with qryn + otel
Pyroscope and profiling in Grafana | Grafana Pyroscope documentation
Local troupe plays with fire | Entertainment | journalgazette.net
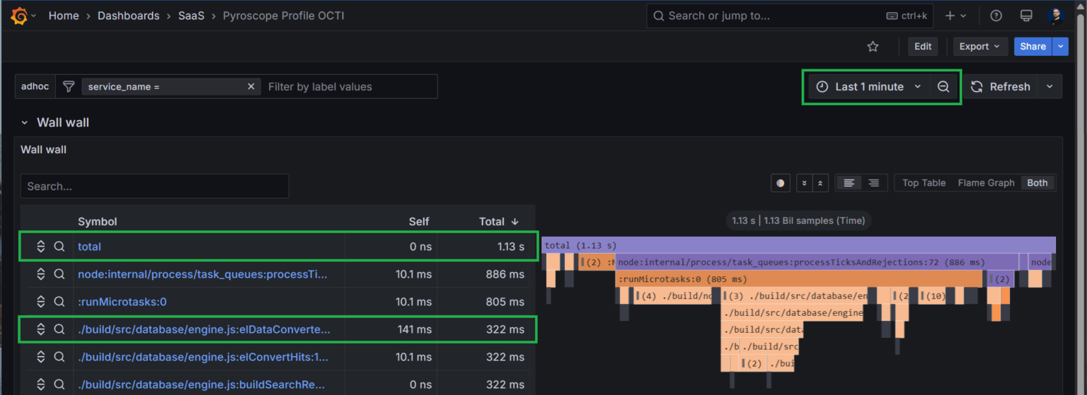
Use the Pyroscope UI to explore profiling data | Grafana Pyroscope ...
Grafana acquires Pyroscope and merges it with its Phlare steady ...
Grafana acquires Pyroscope and merges it with its Phlare continuous ...
Pyroscope 2026 Company Profile: Valuation, Investors, Acquisition ...
Flux Entertainment | Pyrotechnics | Fire Performers
Pyroscope deployment modes | Grafana Pyroscope documentation
借助 Pyroscope 对 EKS 容器服务进行 Continuous Profiling 诊断应用性能 | 亚马逊AWS官方博客
Grafana Pyroscope OSS | Open source continuous profiling database
使用 Pyroscope 在 Kubernetes 中进行连续分析_weixin_0010034-K8S/Kubernetes
即时性能分析工具 Pyroscope - 常见-youmen - 博客园
PyroStar Entertainment
[Pyroscope] Grafana - Pyroscope : 네이버 블로그
Introducing Pyroscope Cloud | Open Source Continuous Profiling Platform
About Pyroscope configurations | Grafana Pyroscope documentation
Optimizing Performance: Why We Rely on Pyroscope | Filigran Blog
Linking Traces with Continuous Profiling using Pyroscope
AI-Powered Flamegraph Interpreter in Grafana Pyroscope : r/golang
The Top 10 Entertainment Ideas for Festivals in 2026
Bespoke Shows and Productions | Custom Event Entertainment
Pyro LED Fire Show | Incredible Bespoke Shows and Production
@pyroscopeio
What is continuous profiling, and what is… | Is It Observable
pyroscope: 一个简单易用的持续剖析平台
Category:Music festivals – Wikimedia Commons
Baals Music Festival Opening Night | Local | journalgazette.net
Winter Cozy: Fire and Ice
June Art Exhibit is open through July 6 « The VW independent
Small Party Venues In Fort Wayne Indiana Obama Dream Drone Same Freedom ...
Wassenberg opening a success « The VW independent
Getting started with Pyroscope: Intro to continuous profiling - YouTube
The Top 25 Telemetry Software in 2026
Pyrotecnico Fireworks Displays, Special FX, Drone Light Shows - A Live ...
Fireshow & Lightshow Pyroterra | Modern fire and light shows
Observability and Site Reliability Engineering - Venturenox
Indoor Pyrotechnics FX for Live Events by effectspecialist.com
Explosions in the Sky: Making Pictures of Pyrotechnics | National ...
See ⎈ Kubecon Recap, Automate K8s Dev with LLMs, Falco Graduation Party ...
火焰图是怎么画出来的?Pyroscope源码解析之火焰图 - 知乎
突破量子计算性能瓶颈:Pyroscope全链路监控方案-CSDN博客
Proximate pyrotechnics and indoor fireworks - Pyro Spectaculars
[ CNCF Q1 2024 ] Intro to Continuous Profiling and Grafana Pyroscope.pdf
Lightshow - Fireshow & Lightshow Pyroterra | Moderní ohnivé a světelné show
Special Effects Indoor Pyrotechnics :: special effects pyrotechnical ...
Pyroscope: 优化无止境
初探持续监测技术-腾讯云开发者社区-腾讯云
Wanted to celebrate immigrants and refugees in ‘My Melbourne’: Kabir ...