Showing 120 of 120on this page. Filters & sort apply to loaded results; URL updates for sharing.120 of 120 on this page
MPC Node Stats | Devpost
Can only see a single node stats in a multiple node cluster · Issue #2 ...
Node Stats - Superhive (formerly Blender Market)
logstash Node stats API | Grafana Labs
MPC Node Stats - Apps on Google Play
Node graph | Grafana Cloud documentation
NodeWatch: The open source node explorer for Ethereum Consensus (Eth2)
Node tabs — OpenSVC 2.1 documentation
Node.js Stats & Trends 2024: Latest Insights
40 Node JS Statistics 2026: Market Share and Popularity
Node Status Display — AREDN® Documentation 3.25.10.0 documentation
IntelliNODE Stats
Node Statistics. The red node in each image denotes the node of ...
60+ Node JS Statistics That Prove Its Robustness for Future Use
About the Node - the Node
Per node statistics | Download Scientific Diagram
node statistics | Drupal.org
My node stats. Been running since 5/4/21 : r/Presearch
Node connector statistics. | Download Scientific Diagram
Per node statistics in School A for configurations 2: SF 7, BW 500 kHz ...
Case study and node statistics. | Download Scientific Diagram
Node Charts Updated - 4 New Graphs, Increased Datapoints, GenAI support ...
Node hardware statistics. | Download Scientific Diagram
-Summary Node Statistics for Positive Training Cases | Download Table
Statistics for the node classification datasets we use. Datasets of ...
Blockchain node providers: What, how, and why | Chainstack Blog
Node-level statistics. Top: Utilization, blocking probability, node ...
Alive node statistics (sink at far) | Download Scientific Diagram
Node graph | Grafana documentation
View cluster and node metrics
Statistics of five node classification datasets. | Download Scientific ...
How can I interpret these node statistics? - Iota Stack Exchange
Make Attribute Statistic to Field node - Feature & Design Feedback ...
Node Count versus network lifetime in seconds | Download Scientific Diagram
Use Node.js for backend - when, why and top reasons of using Node - 2024
Statistics of the datasets for node classification. | Download ...
Blockchain Nodes
Node.js Statistics: Insights, Usage, Trends in 2024 & Beyond
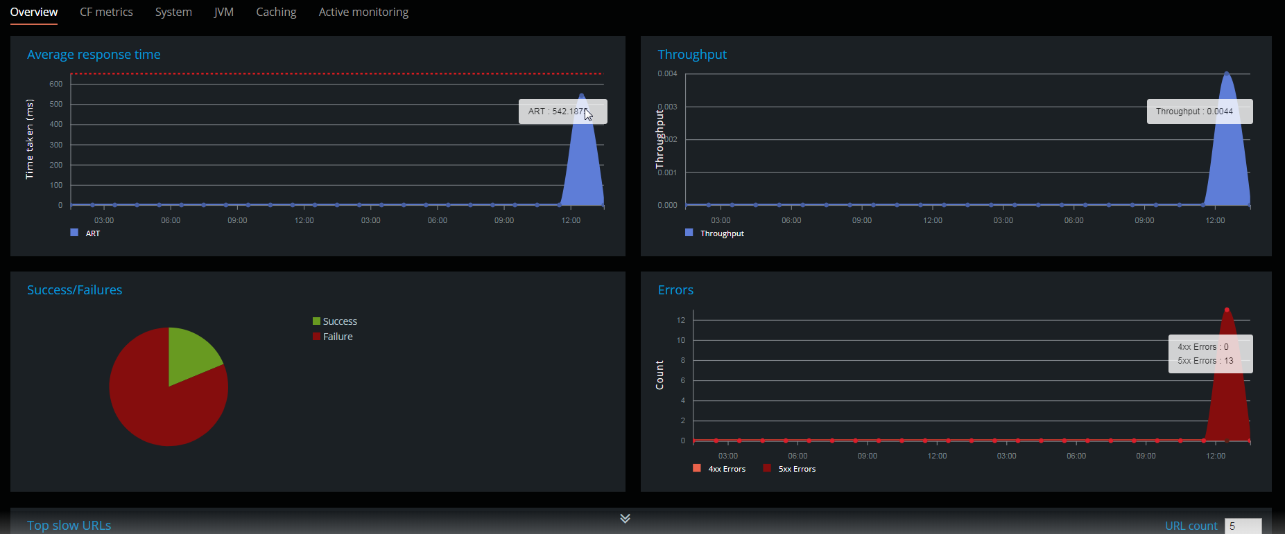
Journey Performance
Node.js Statistics: Latest Usage Insights and Trends
Node.js Statistics: Latest Usage Insights and Trends 2024
Best Node.js IDE: Find The Right IDE For Development - 2025
2 Manuals | Welcome to the LNnodeInsight documentation
operandi-test CDN by jsDelivr - A free, fast, and reliable Open Source CDN
Metrics - Redis plugins for Grafana
Node.js statistics fueling backend performance
Node.js Statistics, Facts 2025 - By Learning, Technology & Usage
PPT - Node.js Analyzing Usage Statistics and Future Trends Beyond 2024 ...
Node.js Performance Monitoring: A Practical Guide
Node.js Statistics By Usage, Technology And Development (2025)
5 ways to make HTTP requests in Node.js - LogRocket Blog
Nodejs benefits for businesses that make it an excellent choice
GitHub - brycebaril/node-stats-lite: A light statistical package that ...
Node.js Heap Statistics Automated Dashboard | AppSignal APM
ns-3: NodeStatistics Class Reference
Node.js: The Best Framework for Scalable SaaS Apps
Know Your Data with Descriptive Statistics in KNIME | KNIME
Performance and scale methodology | Dell NativeEdge for Retail - Quick ...
What is the expectation from Node.js & its Reality - Simplior
GitHub - akkii03/Covid-Statistics---Node-JS-Frameworks-Why-needed ...
Node.js Statistics: Latest Usage Insights and Trends 2026
Default Widgets Reference
Network Operation The statistical percentages of the nodes statuses are ...
Journey: Troubleshooting and FAQs
Node.js Development Outsourcing: A Guide for U.S. Companies
Dataset statistics of node-level benchmarks. | Download Scientific Diagram
The scheme of the learned index. of maintaining per-node statistics, we ...
ClusterVisor - Statistics Monitoring & Alerting - Advanced Clustering ...
Comparing top Node.js frameworks for frontend developers - LogRocket Blog
React.js vs Node.js: How to Pick the Right One | EDUCBA
File System in Nodejs - TechVidvan
Node.Js - An Ideal Enterprise App Development Platform
Digital Point Search
Node.js Vs Django : Know The Basic Differences
Reduce storage for metrics by 70% and simplified vector search all in 8 ...
How to get the last modified Date of a File in Node.js | bobbyhadz
PPT - Node.JS Guide 2022 PowerPoint Presentation, free download - ID ...
GitHub - inhies/nodestat: Nodestat is a tool that allows you to easily ...
This is what Node.js is used for in 2017 - Survey Results - RisingStack ...
Lens Kubernetes: Simple Cluster Management Dashboard and Monitoring ...
Statistical data indicators of nodes. | Download Scientific Diagram