Showing 114 of 114on this page. Filters & sort apply to loaded results; URL updates for sharing.114 of 114 on this page
Plan - Code - Build - Testing - Release - Deploy - Operate - Monitor ...
Diagram concept of 6 stages of DevOps cycle from plan code build test ...
Build, Deploy, Test & Monitor Your Apps with One Unified Platform
Devops For Middleware - Code Build Test Deploy, HD Png Download - vhv
Figure 3.1 from How well do professional developers test with code ...
JK MONITOR - Jammu University Entrance Test -2026 conducted ...
Android Code Coverage on Firebase Test Lab (Part 1: The Basics) | by ...
Gartner recognizes Monitoring as Code as emerging practice
How Monitoring as Code Reduces the Time to Detect and Resolve Issues
Deploy Icon Illustrations Illustrations, Royalty-Free Vector Graphics ...
Optimize Test Automation with Copado CI/CD Today
The Case for Monitoring as Code
Integrate Monitoring as Code into your Software Development Lifecycle ...
Code, Test, and Deploy Synthetic Monitoring at Scale on Land-book
Monitoring as Code in Your Software Development Lifecycle
Deploy, Monitor, and Test an API in 10 Minutes - YouTube
View Status of Code Testing Activities for Software Units in Project ...
Code Testing Review at Joseph Park blog
How to Use Postman to Test an API
Monitors As Code: A New Way To Deploy Custom Data Quality Monitors From ...
Using Workflows to Build, Test, and Deploy with Amazon CodeCatalyst ...
Test - kdb products
Monitoring your Embedded Code Performance with Timing Tests – VisualGDB ...
Monitor Performance and Analyze Results for Optimization
Measuring Code Coverage: Guide to Effective Testing - Parasoft
Test Execution Progress Monitoring | Knowledge Base
Inspector: Code Execution Monitoring, built for developers
Running On-Target Tests with Coverage in VS Code | MCU on Eclipse
The Three Phases of the Deployment Testing Cycle | by Master Of Code ...
Timeline Debugging with Test Reporting & Analytics | BrowserStack Docs
Integrating Static Code Analysis For Powershell Scripts In Ci/cd Workf ...
How to Run and Debug Tests in VS Code (With Keploy Integration) - DEV ...
The Simple Guide to Code Monitoring & Reporting
Flow Your Tests Like Your Code | Brian Cunnie's Technical Blog
Getting Started with Test Optimization
Premium Vector | Screen with code testing or debugging of application ...
test-automation-skills-agents - Claude Code Plugin | ClaudePluginHub
20 Best Tools For Monitoring Code Quality
Automate Test Coverage Reports Like a Pro with GitHub Actions | by ...
Anthropic cut Claude Code from new Pro subscriptions, calling it an "A ...
Real AWS tasks that actually get you hired: 1. Deploy an app on EC2 ...
Ensure your product's success with test monitoring
Jharkhand Jet Test Town Intimation Sneak 2026 Away, Down load PDF Right ...
How To Test If Video Card Is Working Properly
Test SW-151 Smart Watch | Wireless Calling, Health Tracking | ubonindia.com
Discover what a genetic test is and its benefits
Are We There Yet? A Practical Guide to Test Monitoring and Control
laguagu-claude-code-nextjs-skills - Claude Code Plugin | ClaudePluginHub
Aviation surveillance and code coordination manager | Keus.nl
DevOps methodology banner. Containing plan, code, build, test, release ...
Vector banner infographics DevOps. Editable stroke icons. Software ...
DevOps icons banner. DevOps banner with icons of Plan, Code, Build ...
DevOps banner concept has 8 steps to analyze such as plan, code, build ...
Complete Guide to APIs: Building, Testing and Depl... - Atlassian Community
DevOps Icon Set - Plan, Build, Code, Test, Release, Monitor, Operate ...
Machine learning deployment - GeeksforGeeks
Github - Travis CI 認證徽章我得到啦! | Robby - 全端的 Front-End Engineer - 點部落
Understanding Dbt Custom Tests (Without Losing Your Mind)
Testing
Run and Debug Unit Tests in Visual Studio - CodeRush | DevExpress
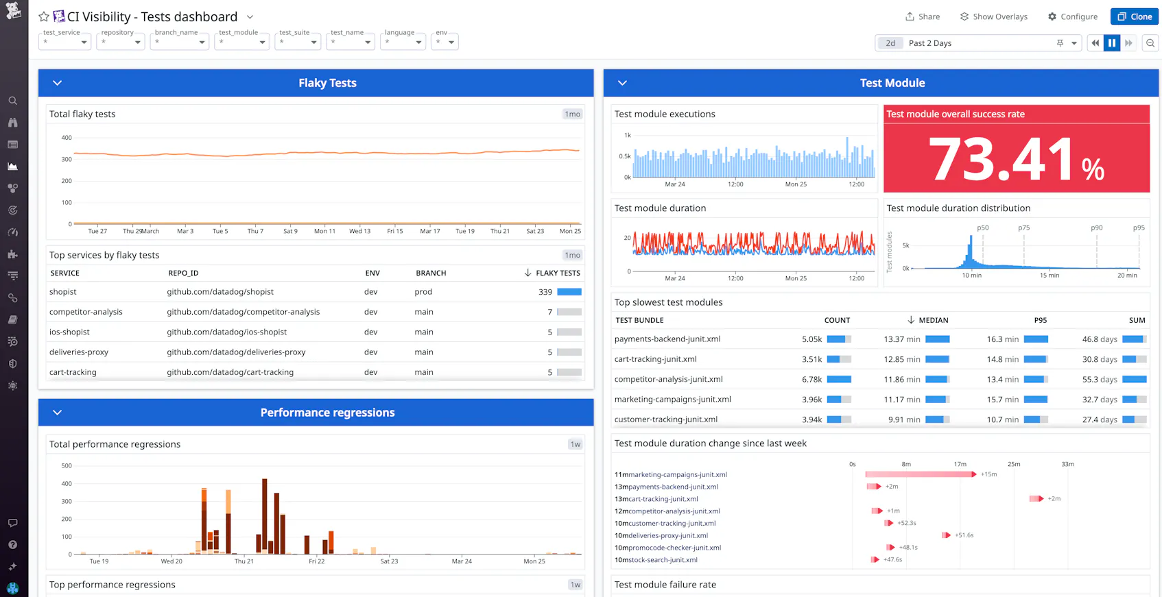
Best Practices for Monitoring Software Testing in CI/CD | Datadog
Code-level Application Monitoring for Every Developer | Product Blog ...
SW Development & QA CSH6 Chapter ppt download
Manage your software testing lifecycle with TestMonitor
Setting Up Your First TestMonitor Project
Glossary of Terms in Software Testing and the TestMonitor Platform
ChainTest Report Generation with Selenium - Codoid
GitHub - dvorecvalentin/monitor_test_project
GitHub - DARKPROGRAMMER16/test_deployment
test-monitor · GitHub
Unit testing - Power Platform | Microsoft Learn
A Step-by-Step Guide to Release Testing | by Olha Holota from ...
CI/CD - Your code’s Journey to Production 🚀 🧪 CI (Continuous ...
Testing and Deployment Dashboards
Software Testing & Monitoring: Complete Guide
Checkly tests software by mimicking the way people use it - Yahoo Style ...
Code-level Application Monitoring for Every Developer | Sentry
New 2027 Honda HR-V in St. Charles, IL | near Chicago - STK ...
New 2026 Honda Ridgeline in St. Charles, IL | near Chicago - STK ...
New Urban Gray Pearl 2026 Honda Civic Sport for Sale in Elgin, IL ...
New Platinum White Pearl 2026 Honda Odyssey EX-L for Sale in Elgin, IL ...
New 2026 Honda Accord in St. Charles, IL | near Chicago - STK ...
Effective Load Testing and Monitoring Strategies
New 2026 Honda Civic in St. Charles, IL | near Chicago - STK ...
New 2026 Honda Passport in St. Charles, IL | near Chicago - STK ...
New 2026 BMW X1 xDrive28i in San Luis Obispo, CA | Near Santa Maria ...
New Meteorite Gray Metallic 2026 Honda Accord Touring for Sale in Elgin ...
Master your Ford’s OBD1 codes like a pro
Stop trying to force DevOps on your LLMs. You’re trying to use a hammer ...
SeeTest Client - Monitoring Commands · digital.ai continuous-testing
Vibe coding without this prompt is a waste of time ...
Stop Deployment Failures: A few tried-and-tested strategies.
Adventures in 30 Years in Engineering Productivity
Monitoring LLM behavior: Drift, retries, and refusal patterns | VentureBeat
Testing in production: From DevTestOops to DevTestOps - Red Hat Developer
Continuous Integration and Continuous Delivery - Inogic
Web Scraping Tools (2026): Proxies, APIs, Playwright & RAG Pipelines ...
System Architecture | siddharthksah/DeepSafe | DeepWiki
That was an very well thought out analysis, thank you. Hopefully this ...
3 Best Virtual Desktop Managers for Windows 11
ChatGPT + Xpoz MCP — Social Data Connector for ChatGPT | XPOZ